ARIMA × Prophet 创新电商平台日购买用户量预测系统

ARIMA × Prophet 创新电商平台日购买用户量预测系统

2026年02月06日
毕业设计
2026年05月21日
95
浏览量
0
下载量
0
收藏数

项目描述

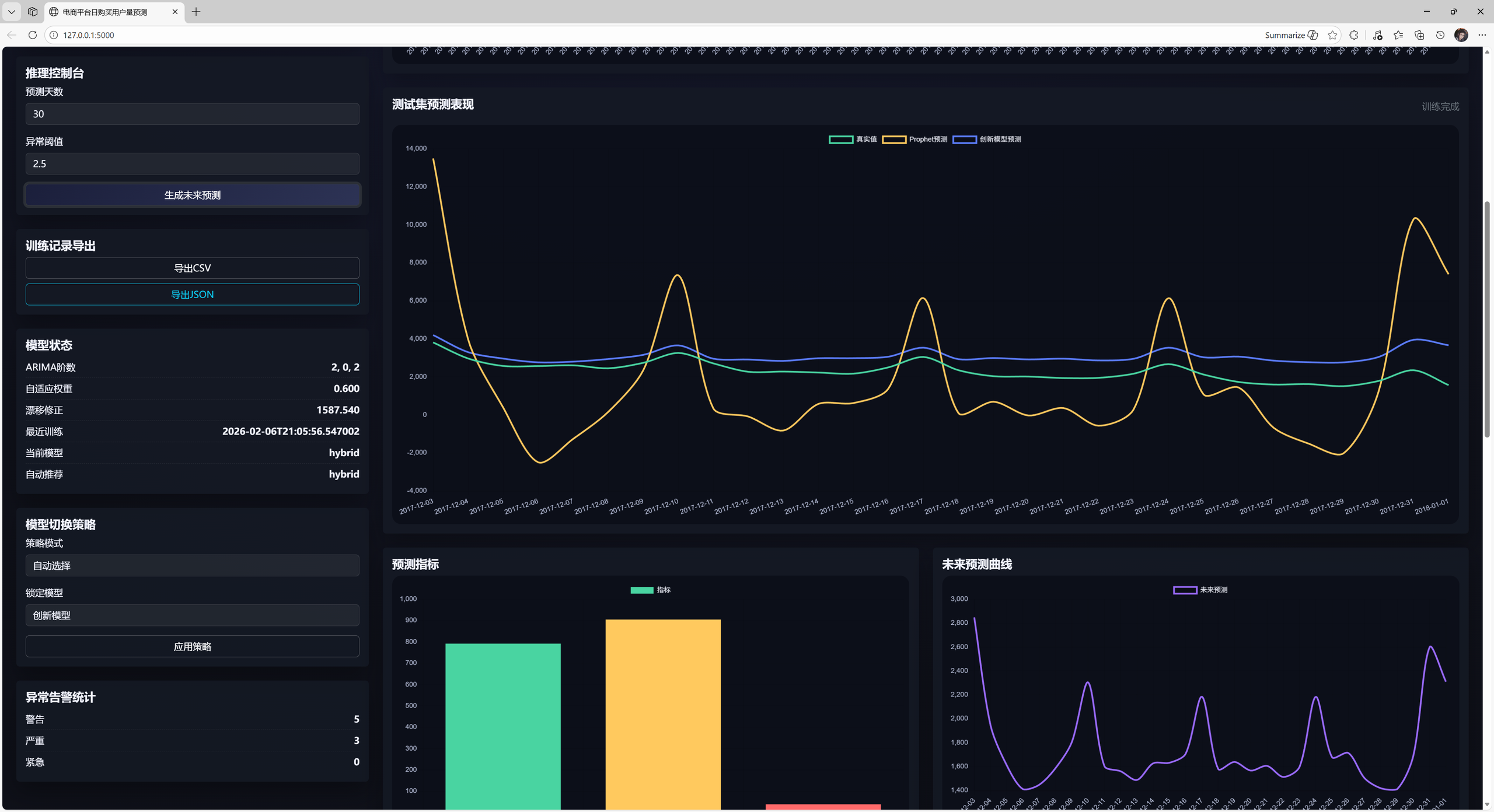
本项目面向电商平台日购买用户量预测,使用 ARIMA 与 Prophet 构建创新混合模型,并提供可解释性分解、异常检测、模型对比与实验记录导出等功能,前端采用 Bootstrap + jQuery 实现现代化可视化看板。模型核心思想为“趋势 + 残差校正 + 稳态校正”: 1) 使用 Prophet 捕捉整体趋势与季节性 2) 使用 ARIMA 对 Prophet 残差进行建模与校正

项目截图

项目截图
项目截图
¥699.00
文件大小: 35.6 KB
文件格式: RAR 压缩包
兼容性: 通用
许可证: MIT
作者信息
2900559190
2900559190
45 个项目 • 加入于 2025年09月